- Сообщений: 1
- Спасибо получено: 0
помогите пожалуйста сделать топологию(разводку) схемы
- Костя
-
Автор темы
- Не в сети
Less
Больше
17 июль 2011 20:39 - 18 июль 2011 09:25 #1
от Костя
Костя создал тему: помогите пожалуйста сделать топологию(разводку) схемы
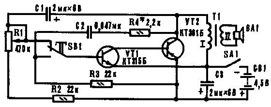
умнейшие головы радио-портала помогите пожалуйста сделать топологию(разводку) схемы , или дайте совет где прочитать как это делать , вот схема Имитатор звука мотора
Вложения:
Последнее редактирование: 18 июль 2011 09:25 пользователем Костя.
Пожалуйста Войти или Регистрация, чтобы присоединиться к беседе.
- Светлана
-
- Не в сети
18 июль 2011 03:46 #2
от Светлана
Если хотите, чтобы жизнь улыбалась вам, подарите ей своё хорошее настроение
Светлана ответил в теме помогите пожалуйста сделать топологию(разводку) схемы
В этой книжке найдёте, как изготовить печатную плату и не только...
Николаенко Н.М. - Секреты радиолюбителя-конструктора (2006)
А также можете скачать программу, которая поможет развести плату: Sprint-Layout
Николаенко Н.М. - Секреты радиолюбителя-конструктора (2006)
А также можете скачать программу, которая поможет развести плату: Sprint-Layout
Если хотите, чтобы жизнь улыбалась вам, подарите ей своё хорошее настроение
Пожалуйста Войти или Регистрация, чтобы присоединиться к беседе.
Модераторы: Doc